Rybbit简介
Rybbit是一款轻量开源无 Cookie 的网站和产品分析工具,是 Google Analytics 的现代开源且隐私友好的替代方案,只需几分钟即可完成设置,并且使用起来非常直观。Rybbit提供实时分析,能够追踪用户行为、会话和转化漏斗等重要指标。用户可以通过先进的过滤器深入分析数据,并利用直观的图表可视化用户流动情况。Rybbit 不使用 cookies,符合 GDPR 和 CCPA 的隐私规定,确保用户数据的安全和匿名。
核心功能
实时访客监控
系统可动态呈现当前在线访客数量及其访问页面,让你随时掌握流量高峰和用户关注点。
用户行为与旅程分析
Rybbit 支持跨多维度(如设备类型、国家/地区、城市等)过滤,结合自定义事件和 JSON 属性,能够深入挖掘用户在不同页面或流程中的行为变迁。
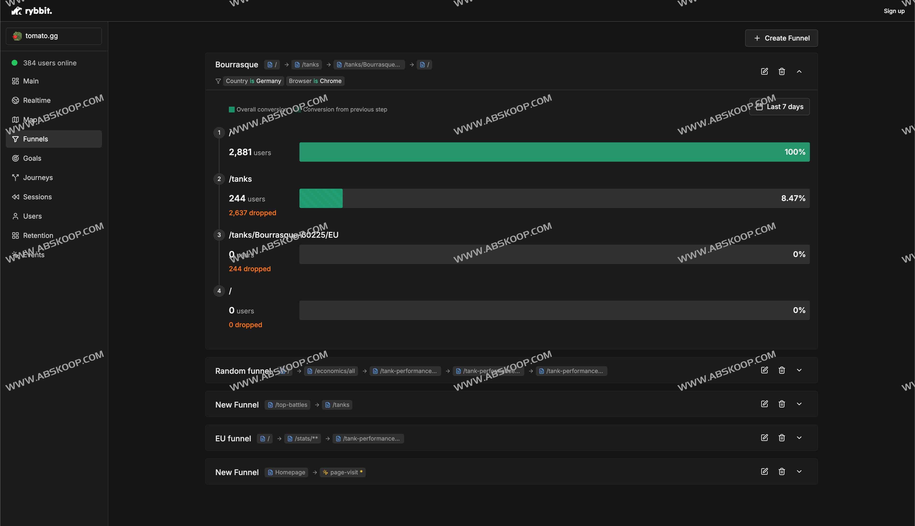
转化漏斗与留存率
通过可定制的目标和漏斗仪表板,你能清晰看到用户从首次访问到完成关键动作(购买、注册等)的各个环节流失情况,并据此进行精准优化。
主要特点
- 所有关键的网络分析指标,包括会话、独立用户、页面浏览量、跳出率、会话时长
- 无 Cookie 或用户跟踪 – 符合 GDPR 和 CCPA
- 可定制的目标、留存率、用户旅程和漏斗仪表板
- 跨 15 个以上维度的高级过滤
- 具有 JSON 属性的自定义事件
- 实时会话仪表板
- 3 级位置跟踪(国家 -> 地区 -> 城市)+ 高级地图可视化
- 实时仪表板
- 支持组织和无限数量的站点
隐私与合规
Rybbit 完全摒弃 Cookie 和第三方跟踪技术,符合 GDPR(通用数据保护条例)与 CCPA(加州消费者隐私法)要求。在保障分析深度的同时,确保用户身份和数据安全,减少法律风险。
集成与扩展
该平台内置与 Google Tag Manager、Next.js 等主流开发工具和框架的集成插件。即使是多站点或组织级别的部署,也可无限扩展,且提供灵活的按月或按年付费方案,并支持 14 天免费试用。
部署与定价
- 快速部署:只需几分钟即可完成 SDK 安装与配置,无需额外服务器或数据库复杂操作。
- 透明定价:提供不同流量级别的套餐选择,按需付费;可免费体验 14 天,便于评估效果。
适用场景
无论是初创项目、小型个人博客,还是大中型电商与 SaaS 平台,Rybbit 都能以极低的资源消耗,满足实时分析和隐私合规的双重需求。
Rybbit如何使用/官网地址
官网地址:https://rybbit.io/
GitHub:https://github.com/rybbit-io/rybbit

