Admin IM介绍
Admin.IM 是的网络检测和服务器开源管理系统。基于 MineAdmin 开发的后台及接口,使用由 Swoole 驱动的 PHP Hyperf 框架,全协程调度 + 异步 I/O 实现,系统性能非常出色,轻松处理大量并发请求。
前端使用Vue3 + Vite5 + TypeScript + Pinia + Arco Design开发,敏捷多终端。客户端Agent使用Golang 1.22开发,支持Linux、Windows、MacOS等多平台运行。
在运维效率至上的云计算时代,Admin.IM这款开源服务器管理系统正成为技术团队的新宠。基于Swoole驱动的Hyperf框架构建,系统采用全协程异步架构,处理高并发请求就像高速公路畅通无阻,特别适合需要实时监控大量节点的企业场景。前端用Vue3搭配Arco Design打造出丝滑的跨端界面,运维人员在手机或平板也能轻松查看服务器状态。最亮眼的是其Golang开发的跨平台Agent,无论是Linux生产环境还是Windows测试机,都能无缝接入监控体系。对于追求稳定性的团队,系统内置的日志审计和多语言支持功能简直就是合规管理的标配,而插件化设计让ICMP检测等专业功能像搭积木般灵活扩展。部署方面更是贴心,Docker compose方案让小白用户也能三分钟搞定生产环境搭建,内存占用优化到1G起步,中小企业用起来毫无压力。
Admin IM特点
- GPU架构:基于Swoole的Hyperf框架,全协程异步实现
- 现代化界面:Vue3 + Arco Design,自适应多终端展示
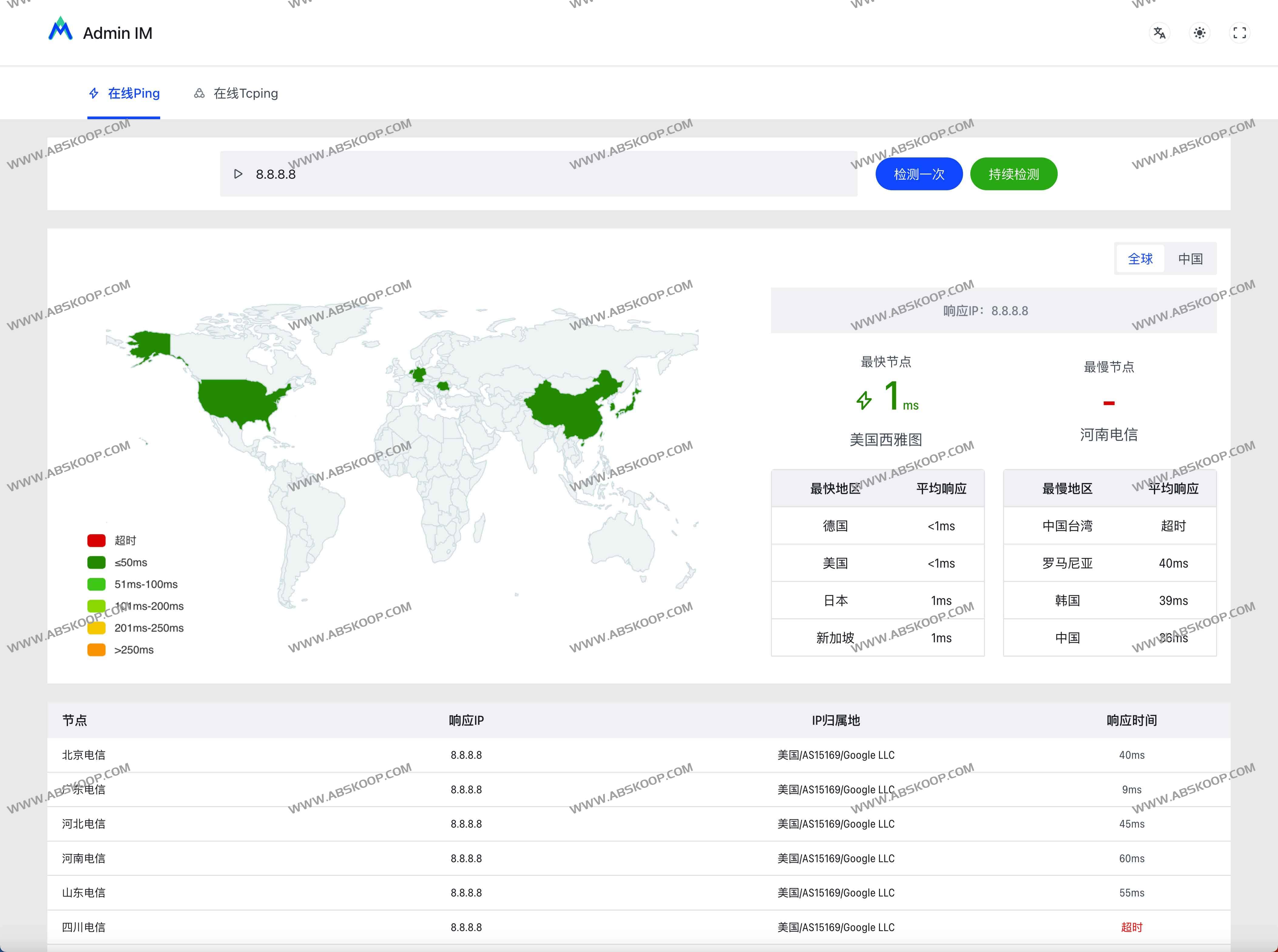
- 🧩插件化设计: ICMP Ping、TCPing,更多插件开发中
- 多语言支持:内置多语言功能,支持英文、简体中文、繁体中文切换
- ⏺️日志审计:用户登录、系统操作记录随时查询
- ️稳定可靠:经过严格测试,适合生产环境部署
- ️跨平台支持:Agent支持Linux、Windows、MacOS
Admin IM如何使用
GitHub:https://github.com/AdmUU/Admin.IM
体验地址:https://admin.im/
文档:https://doc.admin.im/zh-CN/
